導入業界領先AI事件分析功能,可消除警報過載,以極高速度和準確度識別並攔截網路攻擊
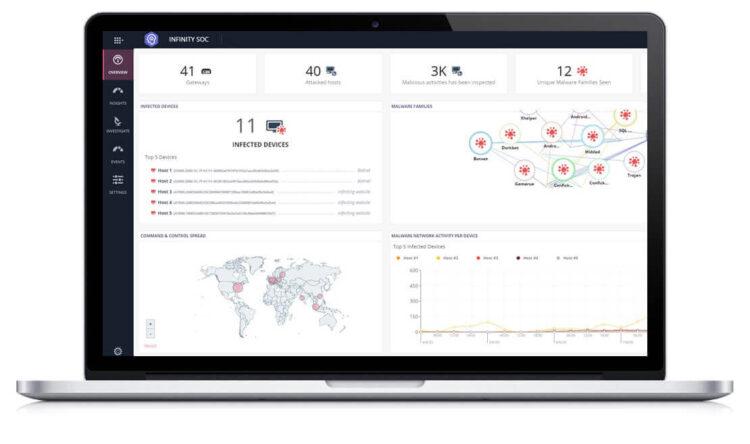
全球網路安全解決方案領導廠商Check Point® Software Technologies Ltd.(NASDAQ股票代碼:CHKP)近日宣佈推出Infinity SOC解決方案,將威脅預防、檢測、調查和修復功能整合到單一平台中,提供前所未有的安全性和營運效率。Infinity SOC能揭露與調查當下最危險、複雜的網路攻擊,利用AI事件分析功能過濾掉數百萬不相關的日誌和警報,幫助企業安全團隊以一流的速度和準確度識別、攔截網路攻擊,因此也已經成為Check Point Research分析團隊每天必須使用的工具。
大部分企業會同時使用多種資安產品,每天會生成數百萬個事件日誌和警報,導致內部SOC(Security Operation Center,資訊安全監控中心)團隊很難識別並防禦複雜網路環境中的惡意活動。在一項 SOC 調查中[1],68%的受訪者表示,他們所分析的事件有一半為誤報,而重點攻擊又常常被漏檢,發現時往往為時已晚。98%的IT安全專業人員表示面臨SOC方面的挑戰,其中包括手動分析和修復事件(52%)、準確識別最關鍵事件(52%)及日誌和警報過載(51%)。
Check Point Infinity SOC透過提供以下功能,有效解決挑戰並協助企業保護網路安全:
- 以前所未有的準確度快速攔截攻擊:借助業界領先的AI事件分析功能,Infinity SOC能以無與倫比的準確度從每天產生的數百萬個日誌和警報中自動識別攻擊,即使最隱秘的攻擊也能輕鬆攔截。Infinity SOC可自動對警報進行分類,加快因應重點攻擊,並透過受感染主機上的輕量用戶端一鍵修復,以及透過刪除相似的企業網路和電子郵件網域名稱來防止駭客對使用者發動網路釣魚攻擊。
- 迅速的事件調查:Infinity SOC由全球最大規模的打擊網路犯罪協作網路ThreatCloud提供支援,幫助團隊快速搜索有關任何入侵指標的深入即時情報,包括全球傳播、攻擊時間表和模式、惡意軟體 DNA 等。此外,與其他使用離線威脅資料庫的解決方案不同之處在於,Infinity SOC還支援團隊在社群媒體和OSINT上進行深層連結搜索,以展開深入調查。SandBlast沙箱模擬機制功能則可快速檢測可疑文件,擁有業界第一的惡意軟體捕獲率。
- 無縫部署:Infinity SOC是單一的集中式管理雲端平台,有助提高團隊的營運效率並降低總體擁有成本,幾分鐘即可完成部署;其獨特的雲端事件分析功能也無需輸出和儲存事件日誌,可有效避免高成本的日誌儲存和隱私問題。
Terma A/S安全工程師Soren Kristensen表示:「我們需要找到一款解決方案減少每天產生的海量警報和事件,檢測出真正的潛在網路威脅。Infinity SOC解決方案遠超乎我們預期,不但能過濾掉所有不相關的警報和資訊,讓我們能夠準確掌握網路的真實安全狀態;並透過實現流程自動化,將資源集中於真正重要的事情。此外,Infinity SOC更提供了前所未有的威脅情報和搜尋功能。」
Check Point產品管理副總裁 Itai Greenberg表示:「Infinity SOC能幫助安全團隊消除每天的事件警報過載問題及網路盲點,自動識別並攔截最複雜的攻擊,保護公司免遭侵害;其先進的 AI分析功能是由業界最先進的威脅情報資源提供支援,可從數百萬條警報中過濾出真正的重大威脅,協助分析師以最快的速度針對其做出回應,有效保護企業安全。Infinity SOC是業內唯一一款將自動防禦、檢測、調查和修復功能整合到單一平台中的解決方案。」
Check Point Infinity SOC 解決方案即將推出。完整相關訊息請造訪:https://www.checkpoint.com/products/infinity-soc/

















_结果-120x86.jpg)
-120x86.jpg)
-120x86.jpg)
-120x86.png)
-120x86.jpg)




